上周,朋友的公司遇到件头疼事:他们在ChatGPT里搜自家产品,结果AI把他们的价格说错了,还是3年前的旧数据。更糟的是,这个错误信息已经被用户看到好几个月了。
这不是个例。我最近发现,很多企业根本不知道AI是怎么描述自己产品的。用户问ChatGPT"推荐一个XX工具",AI给出的答案里,你的品牌要么被忽略,要么信息过时,要么干脆说错了。
AI的"记忆偏差"有多可怕?
AI不会主动更新你的产品信息。它的答案来自训练数据,可能是几个月前甚至几年前的网页。结果就是:
你刚推出的新功能,AI不知道;你已经修复的bug,AI还在说;你调整后的价格,AI还挂着旧的。
更要命的是,用户不会去官网验证。他们问完AI,直接就信了。这意味着,错误的产品描述正在影响你的潜在客户决策,而你完全不知情。
GEO品牌监控能帮你解决什么?
GEObase是专门监控AI如何描述你品牌的工具。它覆盖豆包、DeepSeek、通义千问、腾讯元宝、文心一言等5大国产AI平台,实时检测你的品牌在这些AI回答中的表现。

核心功能包括:
1. 实时曝光监测它会告诉你:在用户问"推荐XX工具"时,你的品牌被AI提到了多少次,排在第几位推荐。如果某个AI平台从不提你,你就知道该在哪里补短板了。
图:品牌在各AI平台的曝光分析
2. 错误信息预警更重要的是,它能帮你发现AI是否在传播错误信息。比如价格过时、功能描述不准确、负面评价被放大等。发现问题后,你可以针对性地发布新内容,引导AI更新认知。
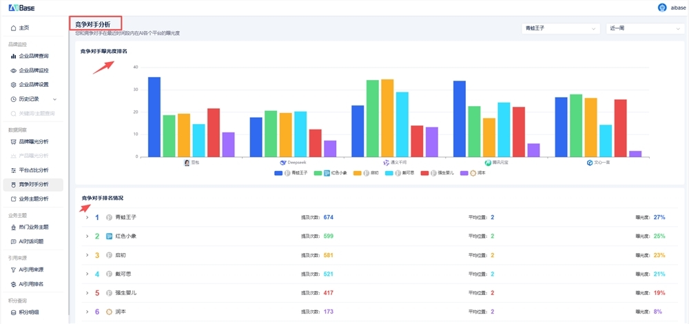
3. 竞品对比看看竞争对手在AI回答中的表现:他们被推荐的频率、排名位置、平台占比。这能帮你发现差距,制定更精准的内容策略。
图:竞品在AI平台的表现对比
为什么现在就该关注GEO?
数据显示,2024年美国Google搜索中58.5%未产生点击——用户越来越依赖AI直接给答案。国内情况类似,越来越多人习惯直接问AI而不是搜索引擎。
这意味着,如果AI不推荐你,用户可能根本看不到你。GEO监控不是锦上添花,而是品牌在AI时代的必修课。
我的建议:先用GEObase跑一周测试,看看你的品牌在AI回答中的真实表现。如果发现被提及率低或信息有误,立即调整内容策略。别等用户都被AI"劝退"了才后悔。




